全军武器装备采购信息网-
当前位置: 首页 > 产品技术
产品技术名称:
产品技术关键词:
产品持有单位:
专业领域:
声明:本栏目信息按照发布时间和产品技术名称首字母排序
产品持有单位: 青岛启航弹射科技有限公司
弹射器采用气动弹射方式,安全可靠、操作简便,易于维护,适应性强,不需要复杂的勤...
产品持有单位: 北京航天测控技术有限公司
Quick-Training 天箭虚拟仿真训练平台是北京航天测控技术有限公司自主研发的用于设...
产品持有单位: 北京航天测控技术有限公司
Quick IETM® S1000D 是北京航天测控技术有限公司在完成Quick IETM® 的基础上,通过...
产品持有单位: 北京航天测控技术有限公司
该软件主要针对装备保障信息管理困难以及保障任务量大带来的人员、经费不足的问题,...
产品持有单位: 浙江嘉隆机械设备有限公司
智能控制,操作简便,实现一键化操作。
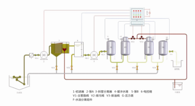
产品持有单位: 浙江嘉隆机械设备有限公司
Q(R)SYF系列含油污水处理装置采用纯物理处理技术,不对污水进行二次污染,回收的...
产品持有单位: 上海路丰助剂有限公司
PVDC又称聚偏二氯乙烯,是由偏二氯乙烯、丙烯酸、丙烯酸酯等单体的聚合物。该聚合物...
产品持有单位: 北京运通恒昌驱动技术有限公司
RODON是一款基于数学模型和方法的强大的、高效的、创新的针对复杂技术系统的综合分...
首页上一页 1 ... 1213141516 17 18192021下一页末页共 839 条  第 /105页  跳转